
航空・宇宙に関連する気になるカタログにチェックを入れると、まとめてダウンロードいただけます。
航空燃料(SAF)の適合とは?課題と対策・製品を解説

目的・課題で絞り込む
カテゴリで絞り込む
UAM・脱炭素 |
宇宙 |
研究開発・エンターテインメント |
航空 |

航空(設計・開発)における航空燃料(SAF)の適合とは?
各社の製品
絞り込み条件:
▼チェックした製品のカタログをダウンロード
一度にダウンロードできるカタログは20件までです。
当資料は、エクソンモービルの航空用燃料、潤滑油のリファレンス
チャートとなっております。
世界各国で広く使用されているエクソンモービルブランドの優れた
品質の航空用燃料、航空機用エンジンオイル、油圧作動油、グリース
と幅広い製品をラインアップ。
用途や規格、荷姿なども記載しておりますので、製品選定の際に
参考にしやすい一冊となっております。
【掲載製品(一部)】
■Jet A/Jet A-1(ジェットA/A-1)
■Avgas100(アブガス100)
■Mobil Jet Oil 387(モービルジェットオイル387)
■Mobil Jet Oil 254(モービルジェットオイル254)
■Mobil Jet Oil II(モービルジェットオイルII)
※詳しくはPDF資料をご覧いただくか、お気軽にお問い合わせ下さい。
『ロボデックス水素燃料電池ドローンは、
標準の大型リチウムバッテリーを搭載せずに
水素燃料電池ユニット及び水素高圧ガス容器を搭載したドローンです。
最大で80分間の長時間飛行が可能。今後に向け重量30kgの荷物を
搭載したまま2時間飛行できる燃料電池システム開発も検討しております。
【仕様】
■水素燃料電池:IE-UAV2400
■高圧水素用複合容器:帝人ウルトレッサ 4.7L
■最大使用可能時間:90分(29MPs充填時)
■寸法:1668mm×1518mm×727mm
■最高速度:35km/h(無風状態)
■電波到達距離:3.5km
■飛行可能風速:8m/s
■最大離陸重量:15kg
■ペイロード:5kg
■最大使用可能時間:80分
※詳しくはお気軽にお問い合わせください。
SAFとはCO2 排出量が少ない持続可能な供給源から製造される
航空燃料のことを指します。
国際航空運送協会(IATA)によると、SAFはライフサイクル全体で排出量を
最大80%削減可能であると言われています。
IATAでは、航空業界の長期的な気候目標をサポートすること、
SAFの商用目的を増やすことをビジョンに掲げており、2016年以降SAFを
利用したフライトは25万便以上にもなるといわれています。
※コラムの詳細内容は、関連リンクより閲覧いただけます。
詳しくはPDF資料をご覧いただくか、お気軽にお問い合わせ下さい。
当社では、技術系企業における製品企画、開発の責任者およびその上司
(複数の製品開発を抱える管理者)向けにコンサルティングを行っております。
長年にわたり総勢数千人の関係者とかかわりながら、
航空宇宙分野の製品開発に携わってきました。
また、当社は航空宇宙産業のBtoB顧客が、どこに価値とリスクを見いだすかを
熟知しており、日本はもちろん欧米OEMにも通用するリスク評価の仕組み、
価値とリスクを秤に掛けて製品企画・製品開発を実施していくノウハウを
提供することが可能です。
【特長】
■長年に渡る航空宇宙産業における製品開発、技術開発および
経営者補佐としての経験と実績をベースとした実戦的、実務的な内容
■企業の持つ暗黙知を絞り出し、組織知に変換し、そこからシナジーを共創する
■仕組みを構築するだけでなく、実践を通して仕組みの組織への浸透・定着も実施
※詳しくはPDFをダウンロードしていただくか、お問い合わせください。
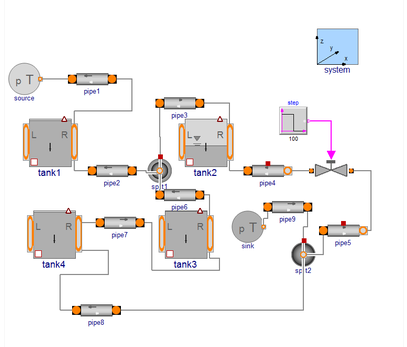
当社の『燃料システムライブラリ』は、民間・軍用両機の燃料システムの
設計および検証をターゲットとするModelicaライブラリです。
同ライブラリは、幅広い動的オペレーティング・モードと飛行状態の
システム挙動を分析し、検証するために設計されています。
航空機は、加速度、変位、およびマグニチュードなどそれぞれ装備される
計器によって仕分けられます。
燃料システムライブラリは、燃料と空気の混合気の影響を計算した
シミュレーション結果を提供し、双方向のフローを完全にサポートします。
【特長】
■効率的なモデル管理のための柔軟な組成によるユーザー定義の
システムアーキテクチャ
■重力付与と加速度のジオメトリーモジュールで、フライトエンベロープ
全体を正確に予測可能
■リアルタイムHILアプリケーションも実現可能な高性能モデル
■全てのオペレーション状況をカバ ーし、双方向のフローを完全サポート
※詳しくはPDF資料をご覧いただ くか、お気軽にお問い合わせ下さい。
現在流通しているドローンの飛行時間は、20分くらいがほとんどで、
長いものでも30分が限界です。
物流やインフラ点検などでの利用に期待が寄せられるドローンですが、
長時間飛行できるかが課題となっています。
長時間飛行に耐えるためには性能のよい長持ちするバッテリーが必要ですが、
飛行に影響する重量となるため、実用化までにはもう少し時間がかかりそうです。
当社では現在、次世代ドローンとして注目されている燃料電池 Fuel Cell
ハイブリッド型の実用化に向けて、国内外のドローン企業と協力して開発を
進めています。
新たに開発に賛同いただける企業様も積極的に参加を募っています。
※詳しくは関連リンクページをご覧いただくか、お気軽にお問い合わせ下さい。
●航空機・ドローン用
・形状維持タイプ(耐爆性、耐スロッシュ性)
・フラットタイプ(充填時に膨張)
・耐熱 -45℃~+170℃
・数十Gにも及ぶ機動に耐え得る耐振動/衝撃設計
●新規設計
・高い耐衝撃性能の合成ゴム製
・防爆素材でタンクを保護
・ご要望の形状に製造設計
・軽量化、タンク容量の最適化
・難燃性素材使用
・主要タンクおよび予備用タンクとしても使用可能
・高耐久性と無臭性(燃料タンクの場合)
●既存タンクへのコーティング処理
・既存車両用としてOEM設計されたタンク、または特殊車両用に設計されたタンクに対してもコーティング処理が可能
・各種素材(アルミニウム、成形ポリエチレン等)のタンクへの対応が可能
当社は、豊富な実績・経験を持つベテランスタッフを強みに、
空のみならず、陸及び海上の無人移動体のプロトタイプ開発から
製品仕様開発、更には市場展開まで承っております。
また、センサを活用した多面的な情報習得・解析、
エンジニアリング&サービスなどもご提供しています。
ご要望の際はお気軽にお問い合わせください。
【事業内容】
■UAV開発・製造
■UAV搭載装置開発・製造
■UAV運用
■センサを活用した多面的な情報習得・解析、エンジニアリング&サービス
※詳しくはPDFをダウンロードして頂くか、お問い合わせください。

お探しの製品は見つかりませんでした。
1 / 1
航空(設計・開発)における航空燃料(SAF)の適合
航空(設計・開発)における航空燃料(SAF)の適合とは?
航空機が持続可能な航空燃料(SAF)を安全かつ効率的に使用できるように、機体やエンジンの設計・開発段階でSAFとの適合性を評価・確保すること。これにより、航空業界の脱炭素化目標達成に貢献する。
課題
SAFの物性・化学的特性の変動
SAFは製造方法によって物性や化学的特性が変動し、従来のジェット燃料との互換性に影響を与える可能性がある。
既存機材への適合性検証の複雑さ
既存の航空機エンジンや燃料システムが、SAFの異なる特性にどのように反応するかを詳細に検証する必要があり、時間とコストがかかる。
長期的な耐久性・信頼性の評価
SAF使用による機体材料や部品の長期的な耐久性、およびシステム全体の信頼性に対する影響を評価するためのデータが不足している。
認証プロセスと標準化の遅延
SAFの広範な使用を可能にするための国際的な認証プロセスや技術標準の策定が、開発のペースに追いついていない。
対策
SAF特性データベースの構築と活用
様々なSAFの物性・化学的特性データを集約・分析し、設計・開発段階でのシミュレーションや評価に活用する。
高度なシミュレーション技術の導入
計算流体力学(CFD)や材料強度解析などの高度なシミュレーション技術を用いて、SAF使用時の機体・エンジン挙動を予測・評価する。
実証試験とデータ収集の強化
地上試験や飛行試験を通じて、SAF使用時の実際のパフォーマンス、耐久性、信頼性に関するデータを収集・分析する。
国際標準化団体との連携強化
SAFの適合性に関する技術基準や認証要件の策定に積極的に関与し、グローバルな標準化を推進する。
対策に役立つ製品例
航空燃料適合性評価ソフトウェア
SAFの多様な特性を入力し、既存の航空機システムとの適合性を迅速かつ高精度にシミュレーション・評価する。
次世代航空エンジン開発システム
SAFの燃焼特性や材料適合性を考慮した、新しいエンジン設計・開発を効率化する統合的な開発環境を提供する。
航空機材料耐久性試験サービス
SAFに曝露された際の航空機材料や部品の長期的な耐久性、劣化挙動を評価するための専門的な試験サービスを提供する。
SAF認証支援コンサルティング
SAFの航空機への適合性に関する国際的な認証プロセスを理解し、必要な技術文書作成や試験計画立案を支援する。
⭐今週のピックアップ

読み込み中









